AgencyAnalytics vs Semrush? Both are popular names in the SEO space, but their differences can shape how efficiently you work and how far your strategy can go. 🚀
Semrush delivers advanced SEO and marketing features built for deep research, technical audits, and competitive insights that support more complex strategies.
AgencyAnalytics is designed around simple dashboards, fast onboarding, and client reports that are easy to understand and quick to deliver.
But if you’re looking for a platform that truly adapts as your strategy evolves, you’ll need to dig deeper than surface-level features and marketing promises.
This breakdown covers the core aspects that differentiate the two platforms, including how their features work and pricing details, from campaign setup to reporting and growth. 📈
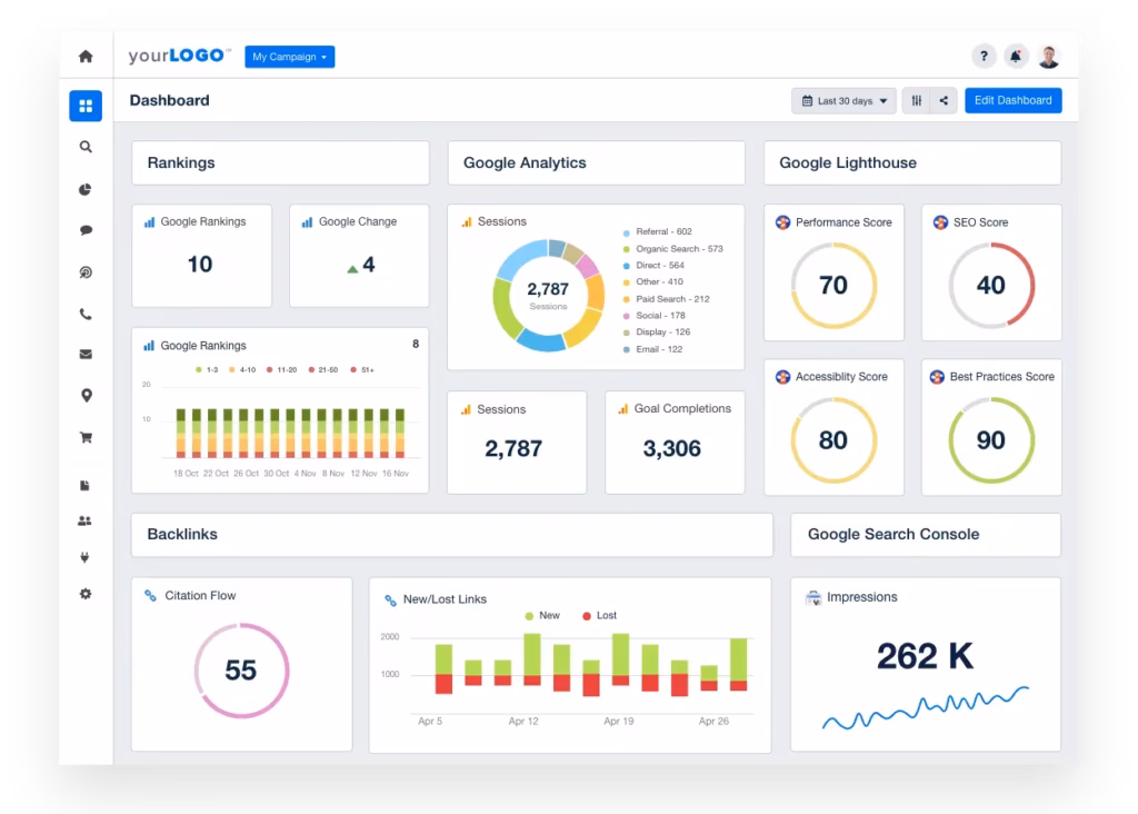
What Is AgencyAnalytics?
AgencyAnalytics is a client reporting platform built for marketing teams managing multiple campaigns across different channels.
It’s commonly used by agencies that need to keep clients updated on results without spending hours compiling data manually.
For teams wanting to reinforce their brand, this tool connects with dozens of popular marketing tools, making it easier to pull in metrics from various sources and organize them into visual dashboards.
It’s also equipped to track keyword rankings across locations, which is helpful for agencies working with local or international clients.
AgencyAnalytics Features
AgencyAnalytics helps teams manage performance reporting by pulling data from different marketing platforms into one place for client updates. Its main features include:
- White-Label Capabilities: Apply your agency’s branding to reports and dashboards for consistent client delivery.
- Automated Client Reporting: Schedule recurring reports that pull data directly from connected marketing platforms.
- Customizable Dashboards: Build visual dashboards tailored to each client’s goals and metrics.
- Platform Integrations: Sync with over 80 tools covering SEO, PPC, social, and email channels.
- Custom Metrics: Create metrics specific to individual client strategies for more targeted performance tracking.
- Drag-and-Drop Report Builder: Adjust report layout and content quickly with a user-friendly editor.
AgencyAnalytics Pricing
AgencyAnalytics charges based on how many clients you serve, and larger plans give access to deeper customization and more robust reporting tools:
- Freelancer: $79/month – 5 clients, unlimited reports, report scheduling, 80+ data integrations, client access portal, and basic branding. Additional clients cost $12/month each.
- Agency: $239/month – 10 clients, all Freelancer features plus AI Summary and Ask AI, metric alerts, goal and budget tracking, ad spend markup, and full branding. Additional clients cost $18/month each.
- Agency Pro: $479/month – 15 clients, all Agency features plus benchmark comparisons, trend forecasting, anomaly detection, data aggregation, and priority support & training. Additional clients cost $24/month each.
What Is Semrush?
Semrush is a digital marketing platform used to support SEO, paid search, content strategy, and competitive tracking.
It brings together multiple tools into one interface, allowing users to monitor online visibility and make informed decisions about how their websites perform in search.
Many professionals use it to explore keyword data, audit site performance, and understand where traffic is coming from or being lost.
It’s a staple in the daily workflow of teams managing large-scale campaigns or overseeing multiple domains.
Semrush Features
Semrush brings together multiple tools designed for different areas of online marketing. Some of the main capabilities are:
- White-label Reporting: Generate client-facing reports using integrated data from Semrush, Google Analytics, and Search Console with full branding control.
- Competitive Research: Review competitor performance by examining their keywords, backlinks, and visibility across search engines.
- Backlink Analysis: Audit your link profile to identify strengths, gaps, and potential sources for future link-building.
- Position Tracking: Track keyword rankings across locations and devices to measure visibility changes over time.
- Content Reporting: Measure engagement and performance using connected analytics tools to assess content impact.
- PPC Tools: Analyze paid search performance and competitor ad strategies to refine targeting and keyword selection.
Semrush Pricing
Semrush provides three plan options built to match varying user needs and campaign complexity:
- Pro Plan: $139.95/month – 5 projects, 500 keywords to track, 10,000 results per report, SEO, PPC, and research tools.
- Guru Plan: $249.95/month – all Pro features, 15 projects, 1,500 keywords to track, 30,000 results per report – content marketing toolkit, Looker Studio integration, and more.
- Business Plan: $499.95/month – all Guru features, 40 projects, 5,000 keywords to track, 50,000 results per report, Share of Voice, extended limits, API access, and more.
AgencyAnalytics vs Semrush: Which Enhances Your SEO Efficiency?
Let’s look at how they handle core tasks differently, then explore another option that pushes those functions further.
1. Site Audit

AgencyAnalytics includes a site audit tool that scans for issues like broken links, missing alt attributes, and duplicate tags. It highlights what needs fixing across client websites and helps streamline reporting on site health.

Semrush runs a comprehensive site audit that checks for over 130 potential issues. It covers areas such as crawl errors, mobile responsiveness, page performance, and internal linking. The tool organizes findings by severity and shows how they affect overall site condition.
Winner: Semrush
Semrush offers more detailed scans and broader issue coverage. It gives users a fuller picture of site health, making it easier to spot and prioritize what needs attention.
2. SEO Reporting

AgencyAnalytics supports SEO reporting by pulling in data like rankings, traffic, and backlinks across connected platforms. Users can organize this information into clean dashboards and recurring reports.

Semrush allows users to build SEO reports with data pulled from its own tools as well as external sources. Reports can be tailored and scheduled for delivery, covering areas like visibility trends, keyword movements, and link growth.
Winner: AgencyAnalytics
AgencyAnalytics makes SEO reporting easier by presenting data in an easy-to-understand way. Its dashboard flexibility and report automation are built for streamlined communication.
3. Rank Tracking

The rank tracking feature monitors keyword rankings automatically and presents historical trends to show how visibility changes over time. It helps teams measure progress, review performance across different locations, and report results in a clear format for clients.

Semrush updates keyword rankings daily and allows users to track performance across locations, devices, and search engines. It also flags high-potential keywords and terms that could drive more traffic with slight content improvements.
Winner: Semrush
For users who want to monitor rankings closely and explore content opportunities based on keyword potential, Semrush offers more depth. It includes more tracking options and additional context around keyword performance.
4. White Label

AgencyAnalytics supports full platform branding. Users can customize login URLs, dashboards, and client portals with their own logos and color schemes.
Each client can have a unique branded experience, which works especially well for agencies managing several brands or offering co-branded services.

Agencies can remove Semrush branding, apply their own logo and color themes, and control how information is presented in exports. While the platform interface stays the same, the shared output can reflect the agency’s brand.
Winner: AgencyAnalytics
AgencyAnalytics provides a broader range of white label options, extending beyond individual reports to the full client interface.
5. AI SEO
AgencyAnalytics uses AI to scan performance data, identify patterns, and automate routine updates across dashboards. This helps teams reduce time spent on analysis and focus more on optimizing campaigns.
Semrush takes a creative angle with its AI, using it to speed up content workflows. Its ContentShake tool pulls from SEO data to suggest keywords and draft written content like blog posts or captions.
Winner: Neither quite fits
AgencyAnalytics and Semrush use AI for reporting and content support, but neither automates full SEO tasks. Newer tools now offer more hands-off execution, making these feel limited by comparison.
6. Pricing
Some users find AgencyAnalytics costly, especially when managing only a few clients. There have also been complaints about unclear billing, including charges for inactive clients and difficulties with cancellations.
Semrush uses a tier-based pricing model, but even its entry-level plan is on the higher end. While it includes a wide feature set, the cost increases quickly with add-ons or expanded usage, which can be a hurdle even for larger teams.
Winner: No clear winner
Both platforms carry high costs that don’t always scale well. As your client base or tracking needs grow, pricing can quickly outpace value, making them less ideal for long-term cost efficiency.
AgencyAnalytics vs Semrush vs Search Atlas: Which One Fits Modern SEO Needs?
Search Atlas takes a more advanced and comprehensive approach to SEO compared to Semrush and AgencyAnalytics. Rather than concentrating solely on audits or reporting, it integrates research, content production, and automation into one platform.
Search Atlas Features

Search Atlas supports every stage of the SEO workflow. It covers keyword tracking, backlink monitoring, competitor analysis, local rankings, and site diagnostics.
Its AI tools surface ranking gaps, recommend next steps, and handle repetitive tasks automatically. This removes the need to juggle multiple platforms during SEO optimization.
While Semrush leans into technical depth and Agency Analytics centers on visual client reporting, Search Atlas combines both with automation that supports real-time, scalable SEO execution.
OTTO SEO

OTTO SEO serves as a hands-off assistant that handles ongoing SEO tasks like local listing updates, site improvements, and authority enhancements without constant oversight.
It uses live data pulled from platforms like Google Business Profile, Search Console, and current SERPs to apply real-time updates and reduce reliance on manual input.
You can also integrate OTTO into your reporting flow. It reviews performance every two weeks and outlines clear actions to improve organic visibility for each client.
Site Audit

Search Atlas runs automated scans that detect on-site issues like misconfigured redirects, missing structured data, and underperforming pages. Instead of simply listing errors, it turns findings into clear tasks with prioritized fixes.
Real-time alerts and consistent updates help you stay ahead of emerging issues. The platform visualizes site health trends, allowing users to track technical performance over time and address SEO blockers efficiently.
Automated and Custom SEO Reporting

Search Atlas pulls performance data from GA4, GSC, OTTO, and its own tools to create unified, automated reports. Metrics like keyword movement, traffic volume, and engagement patterns are tracked continuously.
Reports can be customized to match different audiences, whether you need a simplified overview for a client or in-depth data for internal planning. This setup helps align SEO insights with evolving campaign priorities, reducing time spent manually compiling data.
Rank Tracking

Search Atlas connects directly to Google Search Console for keyword tracking. This method increases reliability and avoids data gaps.
Users can analyze ranking changes over time, spot patterns in visibility, and understand how shifts affect overall performance. The tracking tools make it easier to adapt SEO efforts based on accurate, current information.
White Label

Search Atlas gives agencies full control over branding with custom URLs, personalized dashboards, and tailored client reports. Reports can be scheduled and sent automatically for smooth delivery.
Over 50 white-label SEO services are available to resell, including backlinks and audits. All campaigns are managed in one dashboard with direct GSC integration.
This setup allows for scaling efficiently, presents results professionally, and maintains a fully branded experience without revealing the platform behind it.
Search Atlas Pricing
AgencyAnalytics is affordable at first but gets expensive as you scale or need advanced features. Semrush offers more depth but requires extra payments for premium tools.
Search Atlas gives you both advanced functionality and better value. Every plan includes one OTTO SEO activation free, giving small and large teams a way to automate tasks while keeping budgets in check.
| Starter plan | Growth plan | Pro plan | |
| Price: | $99 monthly | $199 monthly | $399 monthly |
| Free OTTO Activation | 1 | 2 | 4 |
| User Seats | 2 | 3 | 5 |
| GSC Sites | 5 | 15 | Unlimited |
| GBP Accounts | 3 | 10 | 25 |
| Regular AI Quota | 100 | 250 | Unlimited |
| Keywords per Site | Top 10K | Top 100K | Top 1M |
| Onpage In-Depth Audits | 40 | 100 | 200 |
| Keyword Rank Tracking Projects | 20 | 50 | 1000 |
| Site Auditor Projects | 5 | 10 | 100 |
| Total Pages Crawled per Month | 50K | 100K | 10M |
| Full Dashboard Whitelabel | ❌ | ❌ | ✔️ |
| Report Builder | ✔️ | ✔️ | ✔️ |
AgencyAnalytics vs Semrush? Search Atlas is the Smarter Way to Scale SEO
Semrush delivers strong technical analysis, and AgencyAnalytics simplifies client reporting. But both depend on manual effort and disconnected tools, which can slow teams down or increase costs. 💸
Search Atlas changes that!
Its connected platform brings together keyword tracking, backlink monitoring, competitor research, site audits, on-page updates, white label dashboard, and SEO reporting.
Instead of switching between tools, you manage the entire SEO workflow in one place, fully supported by built-in automation and AI. 🤖
With OTTO SEO, technical fixes, ranking improvements, and routine updates are managed automatically, ensuring campaigns progress smoothly without additional effort.
The platform provides SEO suggestions and executes them automatically, streamlining the process and allowing your agency to focus on growing the campaigns.
No more slow or fragmented tools. Just smart automation, full control, and the depth of SEO that teams of any size need to scale with confidence. Start your free trial today! 🚀