Siteimprove alternatives are SEO, analytics, and digital experience platforms that replace Siteimprove in auditing, and tracking websites performance. These tools offer stronger SEO depth, broader automation, or more flexible pricing for teams that need specialized visibility.
Siteimprove is widely used for accessibility checks, content quality oversight, and website governance. However, many Siteimprove reviews highlight its limited competitor insights, higher pricing, and a lack of advanced SEO tooling compared to dedicated optimization platforms.
Siteimprove pricing uses custom enterprise contracts, which increases costs for small teams and organizations with multiple domains. These constraints make Siteimprove alternatives attractive for businesses that need scalable audits, stronger technical insights, or specialized accessibility testing.
SEO and accessibility professionals choose a Siteimprove alternative when they require deeper technical crawling, broader competitive intelligence, stronger rank tracking, or more flexible workflows. The best Siteimprove alternatives in 2025 are Search Atlas, Silktide, and AccessiBe.
The 30 best Siteimprove alternatives for every SEO, accessibility, and governance use case are listed below.
What are the Best Siteimprove Alternatives?
There are 30 main Siteimprove alternatives that cover SEO, analytics, and digital experience. Some focus on enterprise SEO and governance. Others specialize in accessibility testing, behavior analytics, and technical audits.
The top 30 best Siteimprove alternatives for 2025 are listed below.
| Tool | Best Siteimprove Alternative For | Pricing | |
| 1 | Search Atlas | Best Siteimprove Alternative | From $99 to $399 /month |
| 2 | Conductor | Enterprise SEO and Content Intelligence | Custom enterprise pricing |
| 3 | Extellio | Digital Experience Analytics | From €22 to €133 /month |
| 4 | Silktide | Website Accessibility and Quality Assurance | Custom enterprise pricing |
| 5 | BrowserStack | Cross-Browser Website Testing | From $29 to $375 /month |
| 6 | Similarweb | Competitive Traffic and Engagement Analysis | From $125 to $333 /month, enterprise custom |
| 7 | Hotjar | Visitor Behavior and Conversion Optimization | Free to custom enterprise plans |
| 8 | Amplitude Analytics | Product and Experience Analytics | Free to custom enterprise plans |
| 9 | Matomo | Privacy-Focused Web Analytics | Free self-hosted, cloud plans custom |
| 10 | Evinced | Automated Accessibility Testing | Custom enterprise pricing |
| 11 | Acquia | Enterprise Digital Experience Platforms | From $141 /month, higher tiers custom |
| 12 | WAVE | Quick Accessibility Checks | API and audits from $0.25 /credit and $500+ |
| 13 | UserWay | AI-Driven Accessibility Widgets | From $490 /year to custom enterprise |
| 14 | ContentKing | Real-Time SEO Monitoring | From $39 /month, free trial available |
| 15 | Kissmetrics | Marketing and Conversion Analytics | From $25.99 /month to custom plans |
| 16 | AccessiBe | Automated ADA Compliance | Custom |
| 17 | DubBot | Higher-Education Accessibility Audits | Custom pricing based on site scope |
| 18 | Screaming Frog | Advanced Technical SEO Crawling | Free up to 500 URLs, $279 /year license |
| 19 | Pa11y | Open-Source Accessibility Testing | Free and open-source |
| 20 | Lighthouse | Performance and Accessibility Audits | Free and open-source |
| 21 | Monsido (Acquia Optimize) | Compliance and Content Quality Monitoring | Custom enterprise pricing |
| 22 | EqualWeb Accessibility Scanner | Accessibility Validation | Free checker to $1,690 /month |
| 23 | SortSite | Usability and Standards Compliance | From $149 to $849 /user |
| 24 | Google Search Console | Search Visibility Insights | Free |
| 25 | BrightEdge | Enterprise SEO and Content Performance Optimization | Custom enterprise pricing |
| 26 | Axe Browser Extension | Developer-Friendly Accessibility Testing | Custom |
| 27 | SE Ranking | Rank Tracking and Website Audits | From $65 to $359 /month, 14-day free trial |
| 28 | SEO PowerSuite | On-Page and Off-Page SEO Management | From $29.10 to $74.95 /month, free version available |
| 29 | Ahrefs | Backlink and Competitor Analysis | From $129 to $1,499 /month |
| 30 | Semrush | All-in-One Digital Marketing and SEO | From $139 /month, free trial available |
1. Search Atlas: Best Siteimprove Alternative
Search Atlas is an all-in-one SEO platform that unifies keyword research, technical auditing, content optimization, backlinks, and local SEO in one system. As the leading Siteimprove alternative, Search Atlas delivers real-time visibility, advanced automation, and enterprise-grade intelligence that far exceed Siteimprove governance-driven workflows.

Search Atlas excels in integration. Real-time data streams from Google Search Console (GSC), Google Analytics(GA4), and Google Business Profile (GBP), into a single dashboard. This creates unified monitoring without switching between disconnected tools.
Search Atlas surpasses Siteimprove by providing verified Google data, AI-driven optimization, and end-to-end automation. It uses accurate keyword volume, competitor insights, link intelligence, and topical analysis to uncover opportunities across every ranking factor.
Search Atlas strengthens content evaluation with SCHOLAR, the semantic scoring system that analyzes clarity, depth, and topic alignment using signals from real search results. SCHOLAR measures how well each page communicates expertise and relevance by examining structure, coverage, and semantic precision.
OTTO SEO, the autonomous AI agent, handles technical optimization. OTTO SEO pushes schema, strengthens internal linking, improves page speed, fixes on-page issues, and deploys structured enhancements automatically.
Search Atlas discovers new queries, creates optimized drafts with Content Genius, enhances authority with the Citation Builder, and strengthens local visibility through GBP Galactic. Every module connects inside one agentic SEO system that elevates rankings and visibility.
Search Atlas pricing ranges from $99 to $399 per month. Search Atlas offers a 7-day free trial.
Pros of Search Atlas review include verified Google data, automated technical SEO execution, AI-generated content, and proprietary metrics such as Domain Power and Topical Dominance. Cons of Search Atlas include a learning curve, although guided onboarding and structured playbooks shorten adoption time.
2. Conductor: Best Siteimprove Alternative for Enterprise SEO and Content Intelligence
Conductor is an enterprise platform built for organizations that manage large sites and complex content programs. Conductor strengthens visibility through keyword research, rank tracking, competitive intelligence, site auditing, and content performance analysis.
Conductor delivers deeper enterprise-level intelligence than Siteimprove. The platform provides extensive keyword insights, advanced intent analysis, and detailed content performance dashboards. Conductor serves strategic planning at scale, which makes it stronger for large brands that rely on structured workflows and extensive collaboration.

Core features in Conductor include SERP visualization, content opportunity analysis, and integrations (Asana, Trello, Jira). Conductor offers real-time performance dashboards and consulting services that guide teams through technical SEO issues, strategy development, and migration projects.
Conductor uses custom pricing based on site complexity, content volume, and operational needs. A 3-week free trial is available. Pricing is higher for enterprise features and strategic consulting expands platform depth.
Pros of Conductor review include content intelligence, competitive benchmarking, real-time reporting, workflow integrations, and strong strategic serve. Cons of Conductor include higher costs, a learning curve for new practitioners, occasional platform speed concerns, contract rigidity, and reporting constraints.
3. Extellio: Best Siteimprove Alternative for Digital Experience Analytics
Extellio is a cloud platform built for teams that want deeper visibility into user behavior and on-page experience. Extellio combines behavioral data from heatmaps and session recordings with experience data from surveys to explain why visitors act a certain way across key pages.

Extellio outperforms Siteimprove in digital experience analytics, journey insights, and qualitative behavior analysis. It reveals friction patterns, intent signals, and journey issues with qualitative depth unavailable in Siteimprove’s broader suite.
Core features include cookieless tracking, custom event creation, funnel reporting, and integrated modules for surveys, heatmaps, and session recordings. The Extellio platform is fully GDPR compliant and unifies behavioral and experience data inside a single workspace.
Extellio is a paid platform with pricing that ranges from €22 to €133 per month based on visit volume and product selection. Analytics starts at €24 per month. Heatmaps and Recordings start at €22 per month. UX Surveys start at €133 per month, with bundle discounts available.
Pros of Extellio review include strong behavioral analytics, integrated qualitative insights, and clear UI. Cons of Extellio include complexity for beginners due to the broad feature set, and documentation that benefits from clearer visual guidance.
4. Silktide: Best Siteimprove Alternative for Website Accessibility and Quality Assurance
Silktide is a digital governance platform built for organizations that manage large web ecosystems. Silktide scans websites for accessibility, content quality, and compliance issues, revealing broken links, spelling errors, and marketing gaps across entire environments.
Silktide provides deeper accessibility and quality assurance insights than Siteimprove. It delivers automated accessibility testing, clear explanations of each issue, and tools that show how visitors with impairments experience the site. Silktide is highly effective for teams that prioritize compliance, accuracy, and full-site quality control.
Core features include automated testing across accessibility, SEO, usability, and content quality. The platform provides GDPR checks, complex-flow testing, performance analysis, and AI-driven issue resolution. Silktide centralizes monitoring and reporting to allow organizations to improve site-wide health at scale.
Silktide uses custom pricing based on organizational needs. Users need to contact the team for a tailored consultation and quote.
Pros of Silktide include whole-site testing, detailed accessibility reports, strong issue discovery, and responsive support. Cons of Silktide include high cost for large sites and an interface that requires time to learn due to its broad feature set.
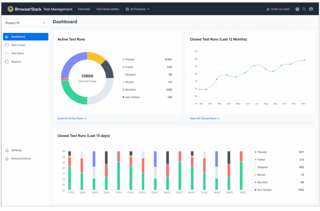
5. BrowserStack: Best Siteimprove Alternative for Cross-Browser Website Testing
BrowserStack is a cloud platform built for teams that need accurate cross-browser and cross-device testing. BrowserStack provides real desktop and mobile environments that validate how websites and apps behave across browsers, operating systems, and devices without maintaining internal testing hardware.
BrowserStack is superior to Siteimprove for the technical aspects of cross-browser testing with real devices, and a global testing infrastructure. BrowserStack is highly effective for organizations that prioritize compatibility, performance accuracy, and workflow validation.
Core features include access to thousands of real browsers and devices, automated testing, and interactive manual testing through Live and App Live. The platform serves local testing, private environments, parallel execution, and CI/CD integrations. BrowserStack provides advanced workflows for biometrics, network simulation, and geolocation testing.
BrowserStack pricing ranges from $29 to $375 per month, depending on the plan. The Desktop plan starts at $29 for 3,000+ browsers, the Desktop & Mobile plan at $39 adds real devices, Team Pro at $150 serves 5 users, and Team Ultimate at $375 bundles 11 testing products.
Pros of BrowserStack include extensive browser and device coverage, real-environment testing, strong CI/CD integrations, and accurate cross-browser results. Cons of BrowserStack include high costs for small teams, slower load times during peak usage, and occasional difficulty accessing specific devices.
6. Similarweb: Best Siteimprove Alternative for Competitive Traffic and Engagement Analysis
Similarweb is a digital intelligence platform built to measure competitor traffic, audience behavior, and market share across industries. Similarweb aggregates extensive digital signals to estimate visits, reveal referral sources, and highlight keyword performance across markets.

Similarweb provides deeper competitive traffic and engagement analysis than Siteimprove. Siteimprove focuses on internal performance, accessibility, SEO, and governance. Similarweb specializes in market intelligence, industry benchmarking, and external visibility analysis across the entire digital landscape, which makes it stronger for brands that track competitors at scale.
Core features in Similarweb review include traffic estimates for competing domains, geographic and demographic audience profiles, and engagement metrics such as monthly visits, average session duration, and bounce rate. The platform maps market dynamics with clarity that serves strategic decision-making.
Similarweb pricing ranges from $125 to $333 per month. The Competitive Intelligence plan starts at $125 per month, while Competitive Intel & SEO costs $333 per month with keyword and SEO tools. Enterprise plans use custom pricing with advanced marketing and AI features.
Pros of Similarweb include extensive market coverage, clear interface design, and strong visibility into traffic sources. Cons of Similarweb include high costs for smaller brands, weaker estimates for low-traffic websites, and limited real-time depth.
7. Hotjar: Best Siteimprove Alternative for Visitor Behavior and Conversion Optimization
Hotjar is a behavior analytics platform built to reveal how visitors interact with pages through visual and qualitative insights. Hotjar captures actions through heatmaps, session recordings, and feedback tools to explain the reasons behind user choices and interaction patterns.

Hotjar outperforms Siteimprove in specialized visitor behavior analysis and conversion optimization. Hotjar focuses on visual interaction evidence and direct feedback, which makes it more effective for diagnosing usability issues and shaping conversion improvements.
Core features in Hotjar include heatmaps that display clicks and scroll depth, session recordings that replay user journeys, and surveys that capture immediate visitor feedback. The platform offers funnels to analyze drop-off points and user interviews for detailed qualitative input.
Hotjar pricing ranges from free to custom enterprise plans. The Free plan offers 20k monthly sessions. Growth starts at $40 per month with advanced filters, 7k+ sessions, and AI insights. Pro and Enterprise offer custom pricing with 1M+ sessions, and full enterprise-level monitoring.
Pros of Hotjar include strong visual behavior insights, and a free plan suitable for smaller brands. Cons of Hotjar include higher costs for advanced features, time-consuming session review on high-traffic sites, and limited advanced analytics.
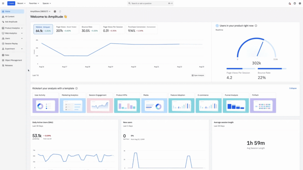
8. Amplitude Analytics: Best Siteimprove Alternative for Product and Experience Analytics
Amplitude Analytics is an event-based analytics platform built to measure how people interact with digital products. Amplitude tracks clicks, actions, and feature usage to reveal engagement patterns, retention trends, and conversion behavior in real time.
Amplitude delivers stronger product and experience analytics than Siteimprove. Amplitude specializes in behavioral tracking, feature performance analysis, and customer journey insights across web and mobile products.
Core features in Amplitude Analytics review include event-based tracking, funnel reports, cohort analysis, and retention dashboards. The platform provides experimentation tools, feature flagging, cross-platform tracking, AI-driven insights, and customizable dashboards for monitoring key product metrics.
Amplitude pricing ranges from free to custom enterprise plans. The Starter plan is free with 10K MTUs and core analytics. Plus starts at $49/month with 300K MTUs and advanced cohorts. Growth and Enterprise offer custom pricing, adding predictive insights, experimentation tools, and advanced data controls.
Pros of Amplitude Analytics review include strong behavioral cohorts, intuitive event-based tracking, and a free tier. Cons of Amplitude include a steep learning curve for new practitioners, higher costs for advanced capabilities, and gaps in features that require additional tools.
9. Matomo: Best Siteimprove Alternative for Privacy-Focused Web Analytics
Matomo is an open-source analytics platform built for organizations that prioritize data ownership and privacy. Matomo tracks visitor behavior, traffic sources, and engagement patterns while giving full control over how data is stored and processed.
Matomo outperforms Siteimprove in privacy-focused web analytics. It offers complete data ownership, optional consent-free tracking, and ethical data policies. Matomo specializes in privacy-driven measurement.

Core features in Matomo include real-time reporting, customizable dashboards, detailed visitor analytics, content tracking, goal conversion monitoring, e-commerce reporting, heatmaps, and session replays. The platform open-source model serves extensive customization through plugins, APIs, and flexible hosting options.
Matomo is fully free and open-source under the GPL license. For organizations needing hosting or professional support, Matomo offers optional paid plans and custom enterprise options.
Pros of Matomo include full data ownership, open-source flexibility, strong privacy controls, heatmaps, and session replay features. Cons of Matomo include the technical requirements of self-hosting, a less polished interface and possible performance issues.
10. Evinced: Best Siteimprove Alternative for Automated Accessibility Testing
Evinced is an AI-driven accessibility platform built to detect, track, and remediate accessibility issues in web and mobile applications. Evinced uses computer vision and machine learning to examine interfaces the way a human sees them, revealing barriers that traditional code-based scanners miss.
Evinced delivers deeper automated accessibility detection than Siteimprove. Evinced expands the scope of detection through advanced AI that identifies complex visual and structural issues, which reduces the amount of manual testing required during development.
Core features in Evinced include AI-guided analysis, developer-friendly integrations, and detailed reporting throughout the full development lifecycle. The platform serves accessibility checks from design through production, which enables efficient remediation.
Evinced uses custom enterprise pricing. All plans require direct contact with the sales team for a tailored quote.
Pros of Evinced include advanced AI automation, strong detection of complex accessibility issues, and continuous monitoring across the lifecycle. Cons of Evinced include premium pricing and the ongoing need for manual review for certain issues that AI cannot fully resolve.
11. Acquia: Best Siteimprove Alternative for Enterprise Digital Experience Platforms
Acquia is a digital experience platform built on the Drupal CMS and designed for large organizations that manage complex, multi-site digital ecosystems. Acquia provides cloud hosting, content management tools, customer data capabilities, and optimization features that serve enterprise websites and applications.
Acquia outperforms Siteimprove in enterprise digital experience platforms. Acquia provides a Gartner-recognized DXP that combines Drupal CMS, a native customer data platform, and advanced personalization tools for orchestrating connected experiences across channels.
Core features in Acquia include cloud hosting on AWS, enterprise-grade content management, customer data tools, and machine learning features for content and campaign optimization. The platform serves drag-and-drop page building, automated workflows, enterprise search, e-commerce integrations, and scalable multi-site management.
Acquia pricing starts at $141 per month for the Cloud Platform Basic plan. All other products use custom, contract-based pricing that varies by features, usage, and infrastructure requirements.
Pros include strong customer service, intuitive interfaces for marketers, and high scalability for enterprises that manage many sites or large datasets. Cons of Acquia include a steep learning curve for developers during setup and customization, occasional performance slowdowns, and interfaces that feel dated in certain modules.
12. WAVE: Best Siteimprove Alternative for Quick Accessibility Checks
WAVE is a free accessibility evaluation tool created by WebAIM to identify WCAG issues on individual web pages. WAVE displays icons and visual markers directly on the page to highlight errors, and structural problems, making accessibility issues easy to understand and review.
WAVE provides faster and more immediate accessibility checks than Siteimprove for single-page evaluations. WAVE focuses on instant, page-level scanning with visual feedback that appears without account setup, which makes it effective for quick diagnostics.
Core features in WAVE include automated detection of common accessibility issues, in-page visual indicators, and detailed sidebar panels for manual inspection. The tool evaluates elements such as color contrast, headings, alternative text, links, and page structure. WAVE highlights errors like missing alt text, empty links, broken skip links, and incorrect reading order.
WAVE pricing ranges from free to paid audit services. The free browser extension and web tool offer basic accessibility checks, the WAVE API starts at $0.25 per credit for large-volume plans, and the AIM Report begins at $500 for site-wide audits up to 20,000 pages.
Pros of WAVE include simple visual feedback, quick page-level evaluation, and clear education-focused insights. Cons of WAVE include limited accuracy without manual testing, and the inability to replicate assistive technology behavior.
13. UserWay: Best Siteimprove Alternative for AI-Driven Accessibility Widgets
UserWay is an AI-powered accessibility platform built to improve website usability for visitors with disabilities. UserWay provides automated code fixes and an accessibility widget that adjusts text size, and navigation controls to create a more accessible browsing experience.
Unlike Siteimprove, UserWay provides stronger AI-driven accessibility widgets and real-time interface adjustments. UserWay specializes in automated overlays, on-page remediation, and customizable accessibility controls that require minimal development work.
Core features in UserWay include the AI Accessibility Widget, automated issue correction, keyboard navigation enhancements, color contrast adjustments, enlarged text modes, and personalized UI tools for visitors. These capabilities serve compliance requirements while offering user-facing controls that adapt browsing experiences instantly.
UserWay pricing ranges from $490 to custom enterprise rates per year. The Small Website plan costs $490 per year for up to 100K monthly page views, the Medium plan is $1,490 per year for up to 1M page views, and the Large plan offers custom pricing for sites exceeding 1M views.
Pros of UserWay include fast deployment, AI-driven remediation, customizable widget controls, and serve for ADA and WCAG compliance. Cons of UserWay include reliance on an overlay model, limited coverage for complex accessibility issues, and the continued need for manual audits to ensure full compliance.
14. ContentKing: Best Siteimprove Alternative for Real-Time SEO Monitoring
ContentKing is a real-time SEO monitoring platform that tracks site changes around the clock. ContentKing crawls websites continuously, reports on SEO health, and sends instant alerts when issues appear, which protects rankings from unexpected performance drops.
ContentKing delivers stronger real-time tracking and change detection than Siteimprove. ContentKing offers continuous crawling, immediate notifications, and proactive issue detection that catches problems before they harm visibility.

Core features in ContentKing include ongoing crawling, alerting for technical errors, and real-time dashboards that display content and SEO status. Monitoring covers status codes, outdated pages, and eCommerce-specific scenarios that benefit from constant oversight.
ContentKing is a paid tool with pricing starting at $39 per month, which makes it a cost-effective option for ongoing SEO monitoring. A free trial is available.
Pros of ContentKing include always-on monitoring, and early warnings that prevent ranking losses. Cons of ContentKing include limited content creation guidance and fewer advanced optimization recommendations compared to broader SEO platforms.
15. KissMetrics: Best Siteimprove Alternative for Marketing and Conversion Analytics
Kissmetrics is an event-based analytics platform designed to track how individuals move through the customer lifecycle. Kissmetrics measures clicks, actions, and conversion paths to reveal how marketing campaigns influence behavior and long-term engagement.
Kissmetrics delivers better marketing and conversion analytics than Siteimprove. Siteimprove provides a broad digital presence suite with accessibility, SEO, and quality assurance. Kissmetrics focuses on user-level tracking, event-based journeys, and behavioral insights that serve precise marketing decisions and conversion improvements.
Core features in Kissmetrics include person-based analytics, funnel reports that map multi-visit customer journeys, and cohort analysis for retention evaluation. The platform offers segmentation, revenue attribution, event tracking, and A/B testing insights that serve data-driven campaign optimization.
Kissmetrics pricing ranges from $25.99 to custom enterprise plans. Bronze plan at $25.99 per month includes 10,000 monthly events and core analytics features. Silver plan at $299 per month serves 2M events, more seats, and priority serve. Pay-as-you-go and custom enterprise plans provide flexible or high-volume options.
Pros of Kissmetrics include strong funnel analytics, and a focus on behavioral metrics rather than simple page views. Cons of Kissmetrics include a steep learning curve, higher costs for small brands, and occasional challenges integrating with certain marketing tools.
16. AccessiBe: Best Siteimprove Alternative for Automated ADA Compliance
AccessiBe is an AI-powered accessibility platform built to allow websites to meet ADA and WCAG requirements. AccessiBe provides automated code adjustments, a customizable accessibility interface, and continuous scans that improve usability for visitors with disabilities.
AccessiBe outperforms Siteimprove in automated ADA compliance, remediation coverage, and continuous monitoring. AccessiBe focuses on AI-driven remediation, automatic WCAG corrections, and real-time adjustments that reduce the need for hands-on development work.
Core features in AccessiBe include an AI accessibility layer, screen reader optimization, and enhanced keyboard navigation for visitors with motor impairments. The platform adds ARIA attributes, adjusts interactive elements for keyboard use, and presents a user-facing control panel that modifies contrast, text size, and spacing according to visitor needs.
AccessiBe pricing is based on site size. Essential serves up to 1,000 pages with monthly scans and 20 on-demand checks. Professional covers 10,000 pages, bi-weekly scans, 50 checks, and onboarding. Enterprise handles 10,000+ pages with weekly scans, 150 checks, SSO, CI/CD, and custom SLAs.
Pros of AccessiBe include simple installation, automated ADA compliance, daily monitoring, and flexible customization for visitors. Cons of AccessiBe include potential performance issues, incomplete coverage for complex accessibility requirements, and visitor preferences that vary depending on the overlay interface.
17. DubBot: Best Siteimprove Alternative for Higher-Education Accessibility Audits
DubBot is an automated accessibility and quality assurance platform designed to scan websites for issues such as broken links, spelling errors, accessibility gaps, and SEO concerns. DubBot provides dashboards, progress tracking, and task management tools that allow teams to maintain consistent quality across large digital ecosystems.
DubBot delivers stronger higher-education accessibility audit capabilities than Siteimprove. DubBot specializes in education-focused scanning, detailed remediation guidance, and reporting structures that serve universities, colleges, and multi-site campus environments.
Core features in DubBot include automated accessibility scanning, issue detection for broken links and spelling errors, customizable governance checks, and SEO quality assurance. DubBot serves WCAG 2.1 alignment, provides detailed reports, and offers issue-tracking tools that guide teams through improved compliance and content quality.
DubBot pricing is custom-quoted. Costs depend on site size, complexity, required features, and number of users, since the platform does not offer fixed plans or public pricing tiers.
Pros of DubBot include comprehensive accessibility scanning, customizable reporting, simple onboarding, and automated detection features. Cons of DubBot include potentially high pricing for smaller institutions, the absence of a browser extension, and limited remediation functions that require supplemental tools for full fixes.
18. Screaming Frog: Best Siteimprove Alternative for Advanced Technical SEO Crawling
Screaming Frog is a desktop-based website crawler built for deep technical SEO audits. Screaming Frog scans site architecture, metadata, internal links, page speed elements, and duplicate content to create detailed inventories of on-site SEO components.
Screaming Frog outperforms Siteimprove in advanced technical SEO. While Siteimprove serves digital governance and broad website oversight, Screaming Frog crawling due specializes in high-speed crawling, granular configuration, and extensive customization that uncovers technical issues at scale.

Core features in Screaming Frog review include real-time crawl monitoring, selective extraction of custom data, and crawl comparison reports that highlight structural changes over time. The tool scans static and JavaScript-rendered pages, collecting SEO elements such as tags, headers, internal links, and status codes.
Screaming Frog pricing ranges from free to $279 per year. The Free plan crawls up to 500 URLs, while the paid license at $279 per year unlocks unlimited crawling, advanced tools, and full API integrations.
Pros of Screaming Frog include comprehensive technical crawl reports, and flexible exporting options. Cons of Screaming Frog include a learning curve for non-technical practitioners and the absence of built-in rank tracking or backlink data.
19. Pa11y: Best Siteimprove Alternative for Open-Source Accessibility Testing
Pa11y is an open-source suite of tools built to automate accessibility testing for web pages. Pa11y runs scripts that identify issues across HTML structures and interface elements, which gives developers clear reports that serve inclusive design and accessible content development.
Pa11y provides stronger open-source accessibility testing and developer-focused workflows than Siteimprove. Pa11y delivers free, scriptable testing that integrates directly into CI pipelines, which makes it ideal for teams that embed accessibility checks into their development process.
Core features in Pa11y include automated accessibility audits through the command line, Node.js integration, and serve for engines such as HTML CodeSniffer and axe-core. Pa11y evaluates pages against WCAG 2.1 standards and generates reports that highlight errors, warnings, and notices.
Pa11y is completely free and open-source. All tools in the suite have no licensing or usage fees.
Pros of Pa11y include full open-source access, flexible CI integration, and strong script-based automation. Cons of Pa11y include the technical skills required for setup and the need for manual testing to cover issues that automated engines do not detect.
20. Lighthouse: Best Siteimprove Alternative for Performance and Accessibility Audits
Lighthouse is an open-source auditing tool created by Google to evaluate page quality across performance, accessibility, SEO, and user experience. Lighthouse generates detailed reports with clear scores and recommendations, and it runs directly through Chrome DevTools, a browser extension, or the command line.
Lighthouse outperforms Siteimprove in performance auditing, and accessibility checks. Lighthouse focuses on technical lab testing, Core Web Vitals measurement, and actionable insights that developers review before publishing changes.

Core features in Lighthouse include audits across five categories: performance, accessibility, SEO, best practices, and progressive web app readiness. Performance scoring evaluates loading speed and interactivity using metrics such as Largest Contentful Paint, Cumulative Layout Shift, and Interaction to Next Paint.
Google Lighthouse is completely free and open-source, with no subscriptions, fees, or usage costs across any of its official versions.
Pros of Lighthouse include accurate lab testing, clear scoring, and strong developer integration. Cons of Lighthouse include limited real-world accuracy compared to field data and the need for supplemental tools to monitor production performance.
21. Monsido: Best Siteimprove Alternative for Compliance and Content Quality Monitoring
Monsido, now part of Acquia Optimize, is a web governance platform built to audit accessibility, content quality, performance, and brand compliance. Monsido scans websites for broken links, spelling issues, accessibility violations, and performance concerns to maintain consistent standards across large digital properties.
Unlike Siteimprove, Monsido delivers deeper compliance management and content quality monitoring. Monsido focuses on automated policy-based scans, detailed remediation workflows, and structured governance tools that keep enterprise sites aligned with accessibility and brand requirements.
Core features in Monsido include automated accessibility checks aligned with WCAG 2.1 and ADA, broken link detection, spelling and content checks, SEO monitoring, and performance auditing. The platform provides analytics dashboards, issue prioritization tools, and workflows that streamline corrective actions at scale.
Monsido pricing is not publicly listed. Plans use annual SaaS subscriptions with unlimited users. Costs depend on page volume, site size, and complexity, and require consultation with the Acquia team.
Pros of Monsido include a clean interface, simple onboarding, automated scans, strong prioritization tools, and bulk fix options for efficient remediation. Cons of Monsido include occasional interface confusion and the potential for scan activity to inflate internal page analytics if configuration is not adjusted correctly.
22. EqualWeb Accessibility Scanner: Best Siteimprove Alternative for Accessibility Validation
EqualWeb Accessibility Scanner is a cloud-based auditing tool that evaluates entire websites for accessibility issues based on WCAG 2.2 AA standards. EqualWeb identifies violations, highlights problem areas, and provides detailed instructions for correcting accessibility barriers.
EqualWeb Accessibility Scanner delivers stronger accessibility validation and automated detection than Siteimprove. EqualWeb focuses on WCAG-driven scanning, full-site audits, and prioritized remediation guidance across complex page structures.
Core features in EqualWeb include automated testing for WCAG and ADA compliance, and deep accessibility reporting. The Web Accessibility Crawler scans entire domains, evaluates pages behind logins, and captures issues that single-page checkers miss. Reports provide actionable fixes with clear explanations.
EqualWeb pricing ranges from free to $1,690 per month. The free checker provides basic scans, while the Auto AI widget starts at $39/month for up to 100 pages and scales to $1,690/month for sites with up to 100,000 pages.
Pros of EqualWeb include a free Chrome checker, strong automated scanning, detailed remediation recommendations, and access to expert services when needed. Cons of EqualWeb include higher pricing for large websites and the limitation that automated tools alone do not guarantee full compliance without manual validation.
23. SortSite: Best Siteimprove Alternative for Usability and Standards Compliance
SortSite is an automated website testing tool that scans full sites for issues affecting usability, accessibility, browser compatibility, and overall quality. SortSite provides one-click scanning that generates detailed reports, from high-level summaries to line-level issue indicators.
SortSite outperforms Siteimprove in usability testing and standards compliance. SortSite specializes in deep evidence-based auditing, scanning for more than one thousand three hundred issues across accessibility, browser compatibility, SEO, link integrity, and usability.
Core features in SortSite include accessibility testing aligned with WCAG 2.0, 2.1, and 2.2, as well as US Section 508 guidelines. The platform detects broken links, missing images, spelling errors, script failures, and configuration problems across HTML, CSS, PDF, and Office files.
SortSite pricing ranges from $149 to $849 per user. The Standard license costs $149, Professional is $349 with volume and floating-license options, and Developer is $849 with advanced team licensing. All tiers serve up to 22,000 pages per scan.
Pros of SortSite include extensive automated auditing, broad standards coverage, and detailed multi-format testing. Cons of SortSite include higher pricing across tiers and limited support resources, which create barriers for freelancers and small organizations.
24. Google Search Console: Best Siteimprove Alternative for Search Visibility Insights
Google Search Console is a free SEO Tool from Google that measures how websites appear and perform in search results. Google Search Console provides first-party data on indexing, visibility, and search behavior that influences traffic and rankings.
Google Search Console outperforms Siteimprove in first-party search visibility insights, but the tools serve different purposes. GSC provides definitive data from Google on impressions, clicks, indexing, and query performance, while Siteimprove extends that data with content quality checks, accessibility monitoring, and governance features for broader digital oversight.

Core features in GSC include the Performance report for keyword and query analysis, Indexing reports for coverage and crawl status, Core Web Vitals metrics for user experience measurement, and the URL Inspection tool for page-level diagnostics and index behavior.
Google Search Console is free with no limits on the number of verified properties. The API includes rate controls for Search Analytics queries.
Pros of Google Search Console include trustworthy data, complete visibility into indexing and search behavior, and a full set of reports for monitoring site performance. Cons of Google Search Console include a learning curve for new practitioners, delayed updates in certain reports, and sampled data for low-volume queries.
25. BrightEdge: Best Siteimprove Alternative for Enterprise SEO and Content Performance Optimization
BrightEdge is an enterprise SEO platform built to unify keyword research, rank tracking, content optimization, and competitive analysis. BrightEdge includes modules such as Data Cube for keyword intelligence, StoryBuilder for reporting, and ContentIQ for large-scale technical audits.
BrightEdge delivers stronger enterprise SEO and content performance optimization than Siteimprove. BrightEdge focuses on AI-driven recommendations, enterprise-level rank tracking, competitive benchmarking, and performance dashboards that connect SEO efforts to revenue and engagement outcomes.

Core features in BrightEdge review include demand analysis, content optimization workflows, competitive ranking insights, and reporting that aligns SEO contributions with business results. The platform brings together keyword data, competitor performance, and ROI-focused metrics in a single environment.
BrightEdge pricing is custom and tailored for mid-sized and enterprise organizations.
Pros of BrightEdge include enterprise-scale rank tracking, strong competitive intelligence, and reporting that ties SEO improvements to measurable outcomes. Cons of BrightEdge include limited accessibility for small teams and a learning curve that slows early adoption.
26. Axe Browser Extension: Best Siteimprove Alternative for Developer-Friendly Accessibility Testing
The Axe Browser Extension is a free accessibility testing tool that identifies issues on web pages directly inside the browser. The extension evaluates pages against WCAG standards, highlights violations, and provides clear guidance for fixing accessibility problems across Chrome, Firefox, and Edge.
Unlike Siteimprove, Axe Browser Extension offers deeper developer-focused accessibility testing. The Axe Browser Extension provides in-browser testing, open-source rules, and workflow integrations that allow engineers to detect and fix issues directly within their development environment.
Core features in Axe Browser Extension include automated accessibility tests, Intelligent Guided Tests for semi-automated checks, detailed remediation instructions, and export capabilities for reporting. The extension uses the axe-core rules engine and serves testing of dynamic user flows to capture accessibility issues within interactive content.
Axe pricing ranges from free to custom enterprise plans. The Free tier includes automated testing and remediation guidance. The Pro plan costs $60 per user/month, adding guided tests, AI vision, component testing, exports, saved results, and live support. Enterprise offers custom pricing with on-prem installation, APIs, linting, and full no-code automated testing.
Pros of Axe Browser Extension include free access, strong open-source rules, detailed guided tests, and simple in-browser audits. Cons of Axe Browser Extension include limited full-site coverage in the free version, the need to repeat scans after updates, and overwhelming issue lists without prioritization features available in paid plans.
27. SE Ranking: Best Siteimprove Alternative for Rank Tracking and Website Audits
SE Ranking is an all-in-one SEO platform built for businesses, agencies, and marketers that need accurate rank tracking, detailed site audits, and flexible reporting. SE Ranking combines keyword monitoring, technical auditing, backlink analysis, and competitor research in one dashboard.

SE Ranking outperforms Siteimprove in rank tracking and website audit capabilities. SE Ranking specializes in precise daily rankings, multi-engine tracking, and deep technical audits that highlight issues with clear suggestions for remediation.
Core features in SE Ranking review include a comprehensive site audit that prioritizes errors with recommended fixes, a rank tracker that monitors keywords across Google, Bing, Yahoo, and YouTube, and backlink monitoring that evaluates domain authority signals. The platform serves competitor comparisons and customizable reports for teams and clients.
SE Ranking pricing ranges from $65 to $359 per month. Pricing varies based on keyword volume, and the number of user seats. A free trial provides full platform access.
Pros of SE Ranking review include intuitive cloud-based access, and strong rank tracking accuracy. Cons of SE Ranking include a smaller backlink database than specialist link tools and fewer advanced technical configurations for expert-level audits.
28. SEO PowerSuite: Best Siteimprove Alternative for On-Page and Off-Page SEO Management
SEO PowerSuite is a desktop-based SEO toolkit that includes four modules (Rank Tracker, Website Auditor, SEO SpyGlass, LinkAssistant). SEO PowerSuite serves keyword monitoring, full-site auditing, backlink analysis, and link outreach management.

Unlike Siteimprove, SEO PowerSuite delivers deeper on-page and off-page SEO management. Siteimprove focuses on governance, accessibility, and content quality monitoring. SEO PowerSuite provides deep optimization workflows for rankings, backlink intelligence, and site structure analysis at a lower cost than broad digital experience platforms.
Core features in SEO PowerSuite review include Website Auditor for crawling full websites, identifying redirect chains, locating broken links, detecting duplicate content, and uncovering technical issues. The crawler replicates search engine behavior, which allows teams to evaluate content quality, internal linking, and site structure across any platform or site size.
SEO PowerSuite pricing ranges from $29.10 to $74.95 per month. A free version with limited capabilities is available for initial testing.
Pros of SEO PowerSuite review include thorough technical audits, strong backlink intelligence, and unlimited data storage on the desktop. Cons of SEO PowerSuite include slower update cycles, fewer AI-driven features, and a steeper learning curve for beginners.
29. Ahrefs: Best Siteimprove Alternative for Backlink and Competitor Analysis
Ahrefs is a cloud-based SEO platform built for backlink research, keyword intelligence, rank tracking, and competitive analysis. Ahrefs offers a unified interface that serves organic growth strategies for businesses, agencies, and marketers.

Ahrefs delivers stronger backlink and competitor analysis than Siteimprove. Ahrefs provides one of the largest backlink databases in the industry, advanced link intelligence, and detailed competitive visibility reports that guide strategic decisions.
Core features in Ahrefs review include backlink tracking with anchor text analysis, referring domain evaluation, historical link growth trends, keyword exploration tools, and rank tracking across major search engines. The platform offers site audits for technical SEO and competitive research that highlights strengths and gaps across domains.
Ahrefs pricing ranges from $129 to $1,499 per month. Higher tiers serve agencies that require expanded data access and multiple user seats. A limited free version is available through standalone tools such as the backlink checker and keyword generator.
Pros of Ahrefs include extensive backlink intelligence, fast cloud-based performance, and an intuitive interface. Cons of Ahrefs include high subscription costs, feature restrictions tied to pricing tiers, and the absence of integrated AI content creation tools.
30. Semrush: Best Siteimprove Alternative for All-in-One Digital Marketing
Semrush is a digital marketing platform that consolidates SEO, paid search, and content marketing tools in one interface. Semrush provides keyword intelligence, rank tracking, backlink auditing, and cross-channel competitive research inside a unified environment.

Semrush outperforms Siteimprove in all-in-one digital marketing. Semrush integrates SEO, PPC, competitive analysis, and content workflows, offering a complete marketing suite for teams that manage cross-channel growth.
Core features in Semrush review include competitor research across paid and organic channels, backlink gap analysis, keyword overlap mapping, traffic insights, and ad spending comparisons. The platform uncovers growth opportunities by linking rankings, visibility trends, and content performance across multiple marketing disciplines.
Semrush pricing starts from $139 per month. Higher tiers expand keyword allowances, reporting flexibility, and user seats. A free trial is available for new users.
Pros of Semrush include strong competitive intelligence, real-time rank tracking, and a broad toolkit that serves SEO, and paid search. Cons of Semrush include higher pricing than mid-market tools and an interface that feels complex for beginners or smaller teams.
Why do People Seek Alternatives to Siteimprove Tool?
People explore alternatives to Siteimprove because its feature set focuses on governance rather than deep technical SEO, competitive intelligence, or advanced analytics. Teams that require richer insights, scalable automation, or specialized monitoring often reach for platforms built with broader optimization workflows.
Performance gaps appear when scaling large websites or multi-domain operations. Siteimprove provides strong accessibility and content quality oversight, yet its SEO modules offer limited depth compared to dedicated optimization platforms. Many teams need fresher data, stronger crawling capabilities, and broader keyword intelligence to serve ongoing growth.
The interface is structured, but the platform strict workflow model restricts advanced experimentation. This slows teams that build complex strategies involving rank tracking, funnel insights, backlink management, and real-time diagnostics. Modern SEO requires flexible, data-rich environments that adapt to rapid changes in search behavior and user experience.
Siteimprove remains valuable for accessibility, policy compliance, and editorial oversight, yet its licensing cost, slower iteration cycle, and limited SEO depth drive teams to Siteimprove alternatives that provide richer data, stronger automation, and complete visibility across search, experience, and performance.
What to Look for in a Siteimprove Alternative?
The best Siteimprove alternatives provide stronger SEO insights, broader accessibility coverage, and deeper technical monitoring. Powerful platforms go beyond governance with real-time data, scalable auditing, and specialized tools for visibility, and performance.
The 5 features to look for in a Siteimprove alternative are listed below.
- Comprehensive Technical Auditing. Leading platforms deliver continuous scanning, detailed issue detection, and clear recommendations that improve site health.
- Competitive Intelligence. Effective platforms reveal competitor strategies, search visibility gaps, and channel-level insights that influence strategic decisions.
- Search Visibility Reporting. Accurate data on rankings, indexing, and performance trends ensures teams understand how search engines process and surface each page.
- Behavior and Experience Analytics. Advanced solutions show how visitors interact with content through heatmaps, recordings, and funnel insights that expose friction.
- Scalability for Teams and Enterprises. Robust platforms serve large sites, multiple domains, and collaborative workflows that align SEO, accessibility, and governance.
What is the Difference Between Siteimprove vs Silktide?
The difference between Siteimprove and Silktide is that Siteimprove emphasizes digital governance, while Silktide prioritizes accessibility testing and real-time quality monitoring.
Siteimprove specializes in structured website audits, policy checks, and enterprise reporting for large organizations that require strict oversight. Silktide focuses on customizable accessibility testing, visual issue explanations, and tools that reveal how users experience barriers across pages.
Both Siteimprove vs Silktide serve accessibility and quality assurance, but they target different needs. Search Atlas moves beyond this divide by offering a unified platform that delivers technical SEO, content optimization, and AI-driven automation for complete performance visibility.
What is the Difference Between Siteimprove vs Semrush?
The difference between Siteimprove and Semrush is that Siteimprove focuses on compliance and website quality, while Semrush is built for full-funnel digital marketing.
Siteimprove provides accessibility monitoring, content governance, and site-wide quality checks for organizations that need consistent oversight. Semrush specializes in SEO, PPC, keyword intelligence, and competitive analysis for teams focused on growth and acquisition.
Both Siteimprove vs Semrush improve site performance, but they serve different priorities. Search Atlas moves beyond this divide by unifying SEO data, automation, and execution in one agentic system that enhances visibility across every ranking factor.
Why is Search Atlas the Best Siteimprove Alternative?
Search Atlas is the best alternative to Siteimprove because it replaces static audits with real-time SEO execution. Siteimprove reports issues across accessibility, content quality, and governance, while Search Atlas fixes technical errors, optimizes content, and improves rankings through automated actions powered by verified Google data.
Instead of stopping at monitoring, the platform unifies Keyword Research, Content Genius, Backlink Intelligence, Site Auditor, and GBP Galactic. Each module works inside one system that moves websites from detection to measurable improvement without relying on disconnected tools or manual workflows.
For users searching for tools similar to Siteimprove, Search Atlas delivers deeper SEO intelligence, automated optimization, and complete visibility across rankings, content, authority, and technical performance.
Watch site audits turn into real gains in visibility and traffic. Start your free trial today!